5G+ 智慧校园
在符合教育部和行业标准的体系指导下,建设智慧校园数据标准,以智慧校园平台为框架,无缝集成学校已建和新建的业务应用系统,促进数据利用,融合数据交换集成、用户管理、统一身份认证、业务数据整合、信息资源展示等,以标准、数据、应用、用户为重点要素进行规划和建设。
✔ 自动化业务申请
✔ 统一数据来源
✔ 统一数据来源
✔ 成本投入规划
✔ 统一数据管理
✔ 统一数据管理
✔ 统一数据标准
✔ 数据溯源跟进
✔ 数据溯源跟进
✔ 运维工作统筹
✔ 信息风险预警
✔ 信息风险预警
体系架构
三大模块
自动化业务
解放人力束缚,释放“技术红利”,实现“全自动化”模块化简易管理,提升运维效能。
资源管理
解决数据标准不一致、源头不清晰、交互不通畅等问题,具备随时按需输出、数据对比排名、运维工作统筹、信息风险预警、数据溯源跟进等能力。
数据可视化
满足多样的分析需求、全场景多屏应用方案、完善的数据管理策略、自助式的数据准备。
产品优势
丰富的“一站式”落地经验
统一入口实现权威数据源、数据溯源跟进、流程留痕、统一数据管理、实现统一运维业务接口和系统接口融合。
大数据平台沉淀
打通校园各业务子系统,构建统一的人员管理平台,为学校各业务部门提供自助服务业务能力,实现综合应用管理,构建校园信息化数据管理平台。
统一云管平台
云管平台提供整体数据中心硬件设备管理,虚拟机内部集成NFV安全,采用所画即所得对整体业务编排提高部署效率。
业务的智能化
能够一体化管理计算、网络和存储资源。
业务的敏捷性
能够满足各种类型应用的快速部署和上线。
重点功能
- 资源自助申请
具备灵活的资源选择,如平台、业务、资源、主机、系统等,可自助发起申请,自动执行申请流程进行申请审批。
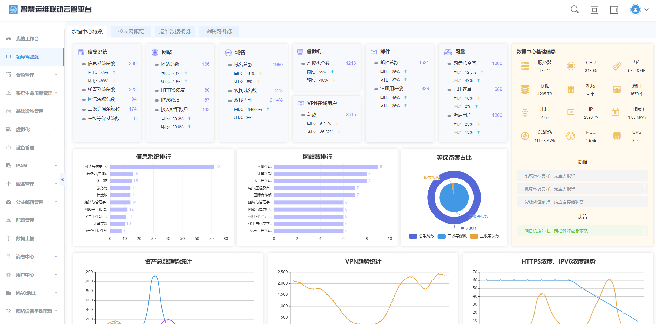
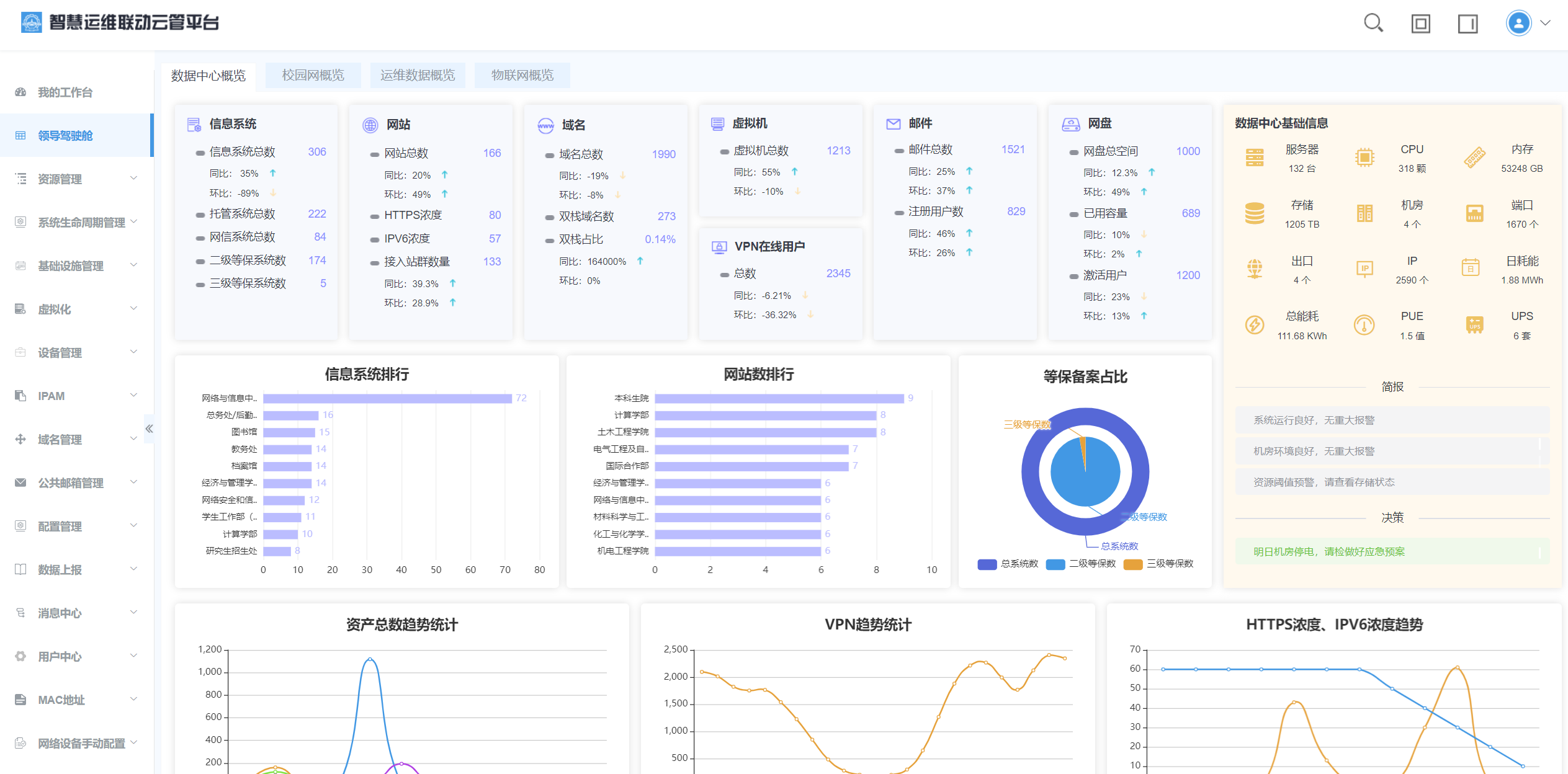
- 领导驾驶舱
汇聚来源数据信息,通过统一数据管理,对数据进行分析并进行数据可视化呈现。
- 多云适配
支持多云适配,可对不同的云平台和云资源进行自定义配置,提供数据同步、资源池配置、流程配置。
- 数据采集
通过数据采集整合与交互,实现信息共享和协作联动,对不同资源的不同格式、不同类型、不同结构统一汇聚处理,实现统一的多源数据采集和接入。
- 数据上报
支持动态数据项展示、数据灵活配置、自动匹配以及表格式的数据展现。